煙氣脫硫系統
石(shi)(shi)灰石(shi)(shi)/石(shi)(shi)灰-石(shi)(shi)膏(gao)濕(shi)法(fa)脫硫( FGD )原理:




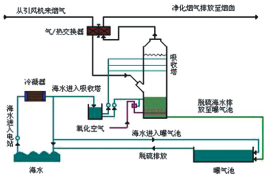
海水(shui)濕法脫硫法原理
原(yuan)理(li):利用(yong)天然海水的堿度(金屬離(li)子:Na、Mg、Ca)脫除煙(yan)氣中(zhong)SO2反(fan)應生成SO-3鹽(yan),進而形成Ca2SO4,得以去除。
它可利用火電廠原(yuan)有冷(leng)卻(que)用海水作(zuo)為脫(tuo)(tuo)硫(liu)劑,在脫(tuo)(tuo)硫(liu)吸收塔(ta)內,大量海水噴(pen)淋洗滌進(jin)入吸收塔(ta)內的燃煤煙氣,煙氣中的二氧化硫(liu)被海水吸收而除(chu)去(qu),凈化后(hou)的煙氣經除(chu)霧器除(chu)霧、煙氣換熱(re)器加熱(re)后(hou)排(pai)放。
吸收二(er)氧(yang)化硫(liu)(liu)后的(de)海(hai)(hai)水(shui)(shui)在曝(pu)氣池中(zhong)與海(hai)(hai)水(shui)(shui)混合(he),曝(pu)氣處理,其中(zhong)不穩定亞(ya)硫(liu)(liu)酸根被(bei)氧(yang)化成為穩定的(de)硫(liu)(liu)酸根,并使海(hai)(hai)水(shui)(shui)的(de)pH值與COD等指標恢復到海(hai)(hai)水(shui)(shui)水(shui)(shui)質標準后排入大海(hai)(hai)。
適用:靠海(hai)邊,擴散(san)條(tiao)件較好,用海(hai)水(shui)作為冷卻水(shui),燃用低、中硫(liu)(liu)(liu)煤的電廠(chang)煙氣脫硫(liu)(liu)(liu)。據悉,國(guo)家發改委已將(jiang)海(hai)水(shui)法火(huo)(huo)電脫硫(liu)(liu)(liu)工藝列為我國(guo)大力推進(jin)的海(hai)水(shui)火(huo)(huo)電脫硫(liu)(liu)(liu)技術(shu)。
海水脫硫反應方程式(shi)
亞硫酸化:Ca(OH)2+SO2 →CaSO3·1/2H2O+1/2H2O
CaCO3+SO2+1/2H2O → CaSO3·1/2H2O+CO2
CaSO3·1/2H2O+SO2+1/2H2O→ Ca(HSO3)2
氧化過程(cheng):2CaSO3·1/2H2O+O2+3H2O → 2CaSO4·2H2O
Ca(HSO3)2+1/2O2+H2O→CaSO4·2H2O+SO2
2Na2CO3+SO2+H2O → 2NaHCO3+Na2SO3
2NaHCO3+SO2 →Na2SO3+H2O+CO2
2NaOH+SO2 → Na2SO3+H2O
Na2SO3+SO2+H2O → 2NaHSO3
吸收過程:Mg(OH)2+SO2+5H2O → MgSO3·6H2O
MgSO3+SO2+H2O → Mg(HSO3)2
Mg(HSO3)2+Mg(OH)2+10H2O → 2MgSO3·6H2O
干燥過(guo)程:MgSO3·6H2O → MgSO3+6H2O
MgSO4·7H2O→ MgSO4+7H2O
分解過程:MgSO3 → MgO+SO2
MgSO3+1/2C → MgO+SO2+1/2CO2
脫硫技術(shu)要(yao)求(qiu):
塔體材質(zhi):宜使用碳素鋼(gang)、玻璃鋼(gang)、鋼(gang)筋混(hun)凝土;
防腐材料:宜使用玻璃鋼、橡膠、鱗(lin)片樹(shu)脂(zhi)和合金等。
風(feng)機型(xing)號:可選用離(li)心式(shi)、羅茨(ci)式(shi)、活塞式(shi)和(he)螺桿式(shi)。
風機(ji)裕量:流量為(wei)10%、溫(wen)度為(wei)10℃、壓力為(wei)20%。
工作溫度﹤露(lu)點(dian)溫度應采取保(bao)溫及防腐措施。
要求:
A) 濕(shi)式脫硫:噴淋層宜(yi)采用(yong)碳鋼(gang)雙(shuang)面(mian)襯膠或增強玻璃鋼(gang)(FRP)材料防(fang)腐防(fang)磨。
B) 吸收液(ye):霧(wu)化宜采用壓力霧(wu)化或(huo)機(ji)械霧(wu)化,噴嘴材質宜采用合(he)金(jin)、碳化硅和陶瓷等(deng)。
C) 脫硫(liu)副產物脫水:宜采(cai)用蒸發(fa)式(shi)(shi)、過濾(lv)式(shi)(shi)、重力式(shi)(shi)和離心式(shi)(shi)。
D) 自動(dong)控制:宜采(cai)用(yong)DCS控制系統,并與生產主體設(she)備的控制系統有(you)可靠的數據傳送。

上一個:噴淋凈化塔
下一個:煙氣脫硫系統